shanghai security defense & alarm association 愛建網">
守/護
校園安全
防欺凌語音報警系統
[ 上海市江鎮中學 ] 管理再升級

近日,上海睿網電子有限公司成功完成了上海市江鎮中學集成平臺項目的建設,其中防欺凌語音報警系統的集成與應用成為項目亮點,為校園安全筑起了一道堅實的防線。
01-項目背景與安全需求
隨著社會對校園安全問題的日益關注,如何有效預防和應對校園欺凌事件成為教育管理者的重要課題。上海市江鎮中學積極響應,決定引入集成平臺系統,并特別強調防欺凌語音報警系統的集成應用,以科技手段守護學生安全。
02-防欺凌語音報警系統的集成亮點
全面覆蓋,精準監測
項目集成了海康防欺凌語音報警系統,覆蓋校園內9個關鍵監聽報警點位。通過高靈敏度麥克風和智能分析算法,能夠實時捕捉異常聲音,如爭吵、打斗等,實現精準監測。 
即時報警,快速響應
一旦系統檢測到欺凌行為,將立即觸發報警機制,通過醒目的方式提醒校園管理人員。同時,報警信息將同步推送至相關人員的手機APP,確保快速響應和及時處理。

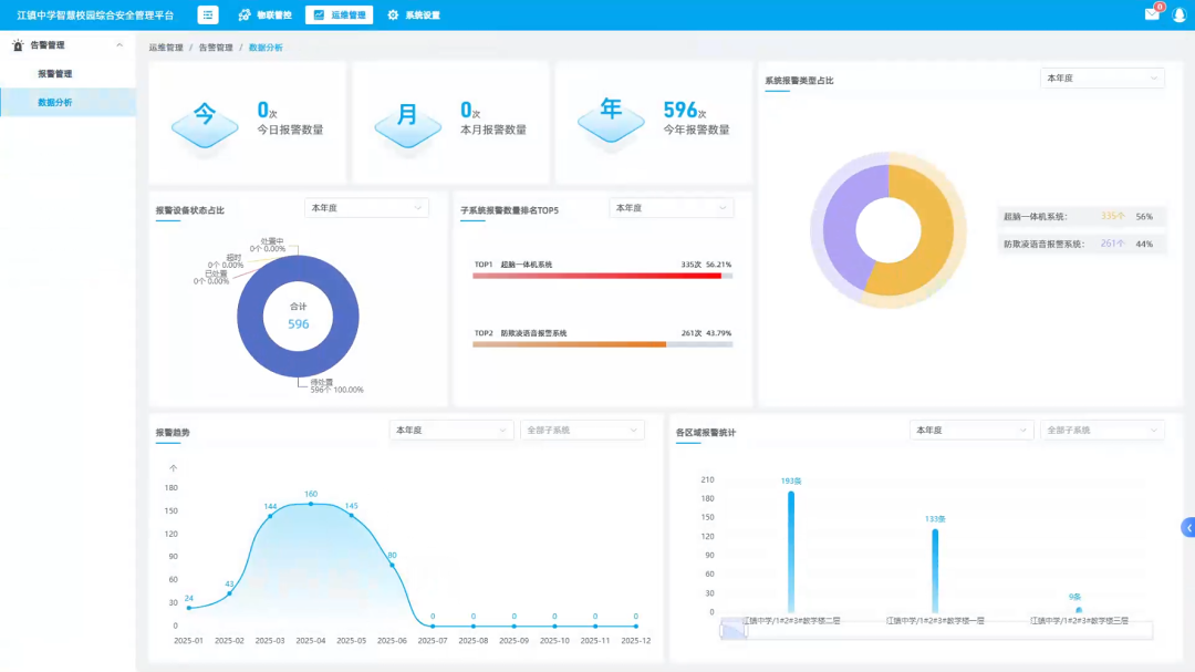
數據分析,輔助決策
系統不僅具備實時報警功能,還能對歷史報警數據進行記錄和分析。通過數據圖形化的方式,管理人員可以直觀了解欺凌事件的發生趨勢和規律,為制定針對性的預防措施提供有力支持。

無縫集成,操作便捷
防欺凌語音報警系統無縫集成至校園集成平臺中,與視頻監控、融合巡檢大模型超腦一體機等系統實現數據互通和聯動。
校園管理人員可通過統一界面進行操作和管理,大大提高了工作效率和便捷性。

03-項目成果與未來展望
上海市江鎮中學集成平臺中防欺凌語音報警系統的成功應用,有效提升了校園安全防范能力,為師生們創造了一個更加和諧、安全的學習環境。
未來,上海睿網電子有限公司將繼續深化與學校的合作,不斷優化系統功能,探索更多科技手段在校園安全領域的應用,共同守護每一名學生的健康成長。
此次項目的成功實施,再次彰顯了上海睿網電子有限公司在智慧校園安全領域的專業實力和創新精神。期待與更多學校攜手,共同打造安全、智慧的校園環境!
滬公網安備 31011202001934號